鱼机制作辅助工具
1.0 绿色版- 软件大小:801 KB
- 更新日期:2018-07-17
- 软件语言:简体中文
- 软件类别:机械电子
- 软件授权:免费软件
- 软件官网:未知
- 适用平台:WinXP, Win7, Win8, Win10, WinAll
- 软件厂商:
软件介绍人气软件相关文章网友评论下载地址
鱼机制作辅助工具主要的功能就是帮助您计算漆包线,您在设计捕鱼机电路控制系统的时候,可以将你电路图的数据输入到本软件计算,将漆包线的直径输入到软件,将数量输入到软件,从而帮助您计算总面积,方便您在制造物理电路的时候计算实际的漆包线数据;鱼机制作辅助工具也提供电路查看,支持555混频电路、可控硅后级过流保护、风扇延时关闭等电路图,让您查看其它用户设计的标准电路,方便你参考电路制作捕鱼机!

软件功能
1、提供更好的漆包线计算软件,轻松获取总面积
2、拥有专业的鱼机电路参考,制作电路图更加简单
3、为您在制作电路图的过程计算漆包线
4、漆包线的根数随便添加,输入最理想的测试数据
5、也支持电虾机电路设计方案查看
软件特色
1、单根漆包线直径:3 ,漆包线根数:6 总面积(平方):42.39
2、更换新的输入数据:单根漆包线直径:2 ,漆包线根数:4 总面积(平方):12.56
3、数据是随便输入的,单根漆包线直径:3 ,漆包线根数:5 总面积(平方):35.325
使用方法
1、下载鱼机制作辅助工具.exe启动打开,显示计算界面

2、第一个界面是漆包线计算,在这里输入理论的数据或是实际测试的数据

3、单根漆包线直径,这里输入测试的数据,例如设置2

4、漆包线根数,也是随便输入的,测试六根

5、最后的结果就是总面积(平方):42.39,点击计算得到结果

6、第二个界面死电路大全,显示555混频电路

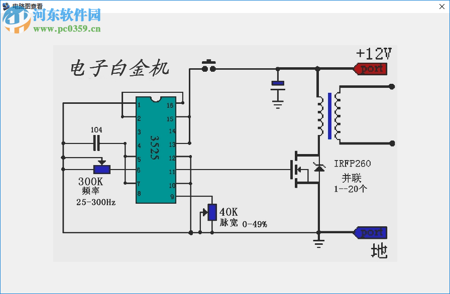
7、双击3525做的电子白金机(初级20T次级450T)进入图纸查看

8、也可以查看“十五年不坏机器”显示DF-BY400A:达峰400W全保护高效电子捕鱼机

下载地址
-
鱼机制作辅助工具 1.0 绿色版
其他版本下载
- 查看详情PSPICE仿真软件下载 16.3 中文免费版155 MB简体中文17-02-23
- 4.42 MB简体中文17-04-09
- 查看详情PADS(电路设计) 9.5 完整破解版142.95 MB简体中文15-10-10
- 99.2 MB简体中文17-04-10
- 查看详情veleq仿真软件下载 1.1.0 免费版26.1 MB简体中文17-06-12
- 查看详情pads2017完整版下载 免费版588 MB简体中文17-04-09
- 查看详情虚拟物理实验室下载 4.1 绿色版4.46 MB简体中文17-04-02
- 查看详情Multisim 16.0中文版下载 专业版659 MB汉化中文17-04-27
- 查看详情Zsimpwin Win10版 3.60 免费版21 MB简体中文17-03-10
- 查看详情dxp 封装库大全 2017 最新免费版124 KB简体中文16-11-09
人气软件
839 MB
/简体中文2.26 GB
/简体中文2.19 GB
/简体中文845 MB
/简体中文
Proteus 8.7下载367 MB
/英文
ANSYS Electronics Suite 19.2下载7.28 GB
/英文
ANSYS Products 19.0下载(附安装教程)8.75 GB
/英文
机械设计手册新编软件版2008628 MB
/简体中文
productview express56.5 MB
/英文
英科宇机械工程师2016免费版下载540 MB
/简体中文
相关文章
网友评论共0条

Wecon PLC Editor(维控PLC编程软件) 2019.07 官方版
3DSource零件库 5.3.3 免费单机版








精彩评论